Dashboard
The Dashboard is your home page and gives you a bird’s eye view of all the payments and payouts being processed in your business, and it is the first thing you’ll notice when you log in to Zoho Payments. It organizes your data in an easily consumable way so you just quickly get the numbers you need.
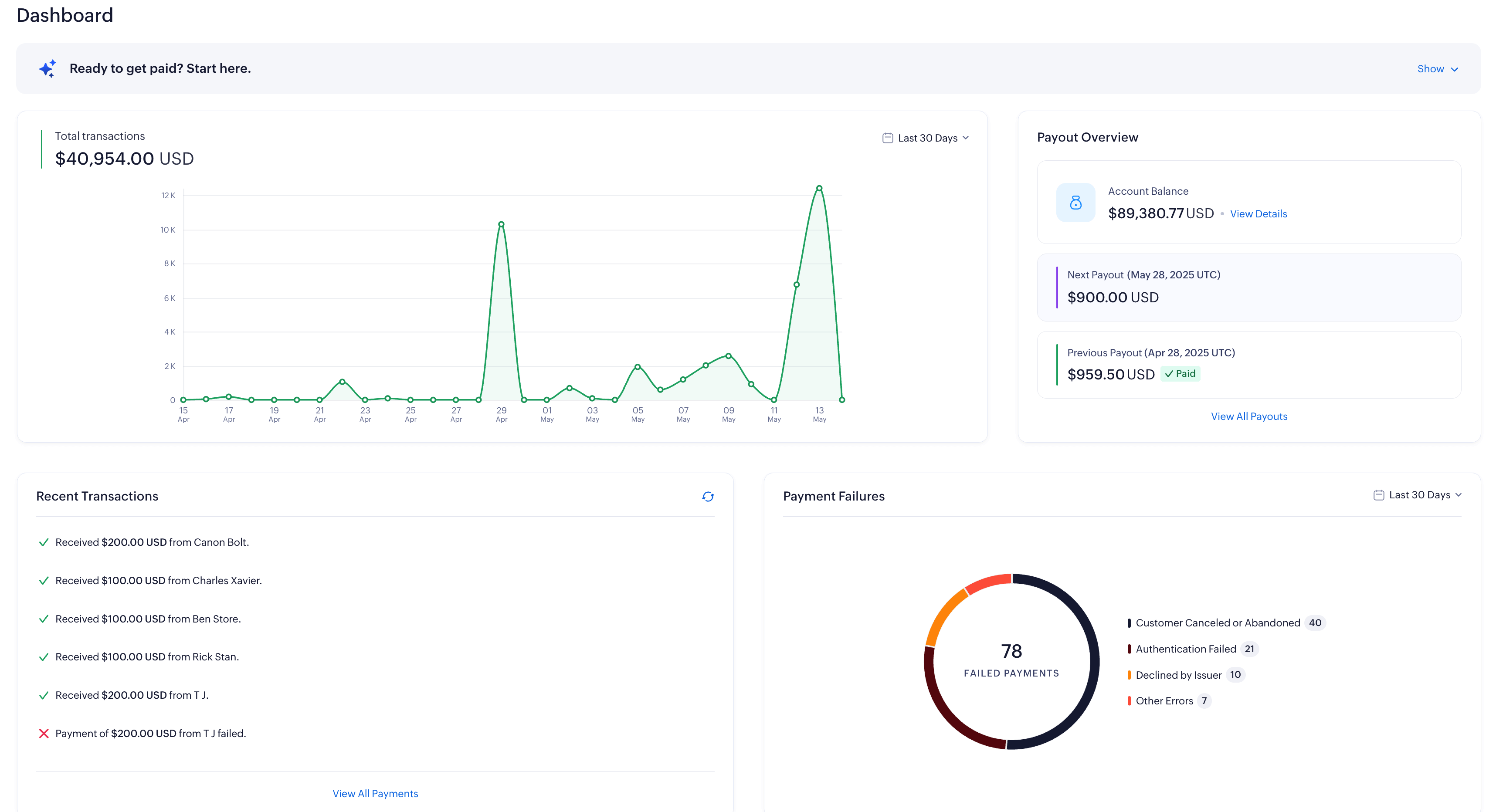
From the dashboard, you can access the Getting Started widget to connect your Zoho Finance app, generate payment links, and explore our APIs to embed Zoho Payments directly into your website or app.
You’ll also get an overview of all transactions, recent payments and payouts, success rates, and any payment issues. Read more about these sections below.
Payments Summary
The Payments Summary section shows a graph of all the payments received during a particular period.
The default date range for the payments summary will be the current month. To select a different date range, click the Calendar dropdown on top of the table and select a date range of your choice.
Payout Overview
The Payout Overview section contains three important elements:
-
Account Balance: The balance amount available for payout in your Zoho Payments account. This amount is calculated based on the payments received from your customers after deducting the transaction fees, chargebacks and any adjustments. Click the View Details option for a detailed view of the account balances.
-
Next Payout: The Expected Date for the next payout along with the payout value will be displayed. You can also click the View Details option to get a detailed view of the scheduled payout.
-
Previous Payout: The amount and date of your previous payout along with its status will be displayed. Click the View All Payouts option for an overview of all the payouts processed through Zoho Payments.
Recent Transactions
The Recent Transactions section displays all the latest payments that have succeeded, failed, refunded, blocked, and disputed. It also provides the customer details, if available.
You can select a single transaction to view the details or click the View All Payments option to view the payments received directly in the Payments module. You can also click the Refresh option available on top of the table to fetch all recent transactions.
Payment Failures
The Payment Failures section shows the number of payments that have failed and the reasons for failure. Payments could’ve failed at the bank’s end, blocked due to risk or due to other generic reasons.
The default date range for this section will be the current year. To select a different date range, click the Calendar dropdown on top of the Payments Summary and select a date range of your choice.